Internet censorship is a recurring problem in Ethiopia, particularly since the beginning of the Tigray War in 2020. At various times, the government has blocked specific websites and shut down the internet completely in the Tigray region and nationally.
Right now, the Ethiopian people are under another online blackout targeting the most popular social media websites. The government’s censorship is intended to stifle free speech, cut off means of communication, and prevent protests.
These blocks coincided with the World Day Against Cyber Censorship on March 12, when activists around the world recognize the harmful effects of authoritarian meddling with a free internet. As we wrote for that occasion on our blog, “fighting the censors deployed by authoritarian regimes is a cat-and-mouse game.” But it’s one that Proton VPN has been fighting since 2017, and we will continue to do so.
The latest censorship efforts in Ethiopia are a case study in how technology can be deployed in the name of freedom and highlights how Proton VPN and our community of supporters have been on the front lines of this global struggle.
- What’s happening in Ethiopia
- Why censorship in Ethiopia matters
- How we’re helping in Ethiopia
- How you can help
What’s happening in Ethiopia
All of Ethiopia is served by a single internet service provider (ISP) called Ethio Telecom, which is owned by the state. Because of its monopoly position, if you want to connect to the internet in Ethiopia, you must do so through Ethio Telecom.
Historically, the government in power has used this information bottleneck for political purposes, often under the pretense of fighting misinformation. While misinformation is indeed common in Ethiopia, the censorship has often targeted opposition news sources or websites operated by Ethiopian dissidents abroad. (Freedom House’s 2022 net freedom report on Ethiopia(new window) is a comprehensive resource on this issue.)
The latest blocks arose after a controversy in Ethiopia’s Orthodox Church in which a group of archbishops split from the church over ethnic grievances. When clashing church leaders began calling for nationwide protests and counter-protests, the government ordered Ethio Telecom to block certain social media sites.
Starting on February 9, 2023, the government began blocking access to a handful of social media websites, including Facebook, Telegram, TikTok, and YouTube. The results were instant and indiscriminate. Not only could protesters no longer organize, but regular internet users could no longer access their profiles, communicate with friends and family, or even look up news and entertainment videos on some of the world’s most popular websites.
Why censorship in Ethiopia matters
Even if you don’t live in Ethiopia, attacks on the free flow of information are a global problem that affect everyone. As the mass exodus of refugees in the first part of this century shows, repression anywhere can become a problem everywhere.
When Ethiopian Prime Minister Abiy Ahmed came to power in 2018, there were high hopes for his leadership, and he even won the Nobel Peace Prize in part for loosening the country’s tight grip on media and freeing journalists from prison. But beginning in 2020, that started to change.
“I thought it would be another era and that democracy and freedom of speech may be restored,” one journalist told Reuters(new window), “but actually things are deteriorating, so many journalists have fled the country and some are in jail.”
In the big picture, censorship in Ethiopia helps to undermine the promise of the internet as a free and open platform for all. From China’s Great Firewall to Silicon Valley’s walled gardens(new window), those in power have an interest in partitioning the internet into walled arenas to enrich themselves or consolidate control.
Proton categorically rejects this vision of a divided internet. And the work we do, enabled by our community, has a direct impact, helping people break down online barriers meant to contain them.
How we’re helping in Ethiopia
Ethiopia uses a few methods to block websites. According to Freedom House, the government uses DNS filtering, IP address blocking, and sometimes deep packet inspection.
Fortunately there are ways to get around the blocks currently in place.
With a VPN, instead of connecting directly to the blocked website, you first establish an encrypted connection with a server in another country operated by your VPN provider. After establishing your VPN connection, you can then use the internet normally.

As the diagram above shows, the VPN encrypts your internet traffic between your device and the VPN server. The VPN server acts as an intermediary connecting you to the websites or apps you want to visit. The ISP can only see that you have connected to a foreign server.
Sometimes ISPs may try to block suspected VPN servers. If that happens, you can simply switch to a different VPN server. Most VPN providers offer hundreds of servers to choose from.
And in case you’re wondering, VPNs are legal in Ethiopia.
Often, existing tools are not enough. As we mentioned earlier: It’s a cat-and-mouse game. Whenever we develop a tool to defeat censorship, the government or ISP begins working on ways to cut them off. (The New York Times recently profiled our work fighting against Russian censors(new window).)
To that end, Proton VPN offers unique anti-censorship features that may be helpful in the context of government blocks:
Alternative routing
In some cases, governments have tried to enforce their censorship regimes by blocking VPN websites. To avoid this, Proton VPN apps automatically find alternative connections(new window) that are unlikely to be blocked.
Smart protocol
Another censorship tactic is to block certain protocols used by VPNs. Our apps for Windows, macOS, Android, and iOS support multiple VPN protocols and automatically switch to a different protocol if one is blocked.
Stealth
We have also developed a unique protocol called Stealth which is designed to make your VPN connection appear like normal internet traffic and more resistant to blocks.
How you can help
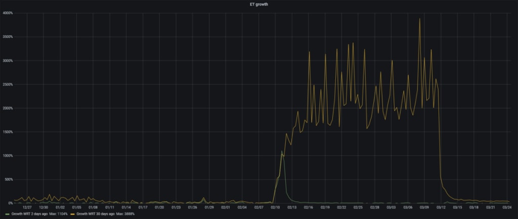
When the government began censoring the social media sites in February, we witnessed a rapid uptick in the number of connetions to Proton VPN from Ethiopia. The graph below shows the percentage increase in connections above normal levels. Connections to our servers grew by nearly 4,000% after the blocks took effect.


Proton VPN is free to use and offers unlimited data with no artificial bandwidth restrictions. The reason for this is simple: Our mission is to create an internet where privacy and freedom are accessible to all — not just to those who can afford it.
For those who can afford to pay, we also offer Plus and Unlimited plans to those who want extra features and more servers to choose from. By upgrading, you are directly helping people such as those in Ethiopia connect to the uncensored web and communicate freely, even in cases when they can’t afford to pay.







